2025年10月30日 21:41
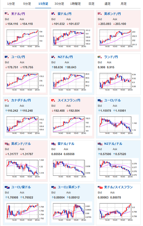
その他マネー - 【相場】ドル円は154円台 日銀声明、植田総裁発言の利上げ期待後退で円安進む 米中首脳会談の穏やかな終了も後押し 日本政府の口先介入に警戒が必要なレート
【悲報】戦隊シリーズ、完全終了
資格ちゃんねる
Amazon、3万人クビwしかもホワイトカラー
マネーライフ2ch|クレジット関連・お金関係
【画像】韓国のプロゲーマー達、アイドル顔負けのルックスをしている模様
IT速報
【体の変化】ラーメン週5生活を7年続けた結果w
職業ちゃんねる
【相場】ドル円は154円台 日銀声明、植田総裁発言の利上げ期待後退で円安進む 米中首脳会談の穏やかな終了も後押し 日本政府の口先介入に警戒が必要なレート
稼げるまとめ速報
タオル研究所こと伊澤タオルの伊澤正司社長に関するパワハラ調査報告書、関西弁満載の黒塗りパワハラ暴言集でお腹いっぱい
市況かぶ全力2階建
【S高銘柄まとめ】HYPER SBIで使えるCSVデータ配信(10/30更新)
ざら速 (ザラ場速報)
今の注目銘柄 ⇒ 6857アドバンテス 6330洋エンジ 他(10月30日14~15時)ランキング
【仕手株】恐るべき注目銘柄株速報
最強の投資銀行ゴールドマン・サックス「日本円は1ドル=100円に戻る」
FX2ちゃんねる-投資系2chまとめブログ-
[予想]NY市場動向(午前10時台):ダウ264ドル高、原油先物0.11ドル高 / 10月27日(月)■『日…他、今日これからのドル円見通し
【USD/JPY】強襲!今日の米ドル円見通し[fx外国為替予想ログ]
powerd byBp2アンテナ自動投稿ツール
相互RSS新着
poword byBp2[相互RSSツール]
